Now in Beta

Stop Trading in the Dark.

The first institutional-grade terminal for Polymarket. Real-time data, AI-powered analysis, and whale watching—all in one place.

PolyFind Live Feed Dashboard

Find the Alpha Before the Crowd.

Polymarket is moving fast. Native tools aren't enough. PolyFind gives you the edge with millisecond-latency feeds, advanced filtering, and automated insights.

Real-Time Market Intelligence

Experience the market as it happens. Our WebSocket-powered live feed delivers trades instantly with no delay.

  • Sort by size, price, and timestamp
  • Filter by specific wallets or whales
  • Customizable large trade highlighting
  • Watchlist-only mode for focused tracking
Real-time Trade Monitor

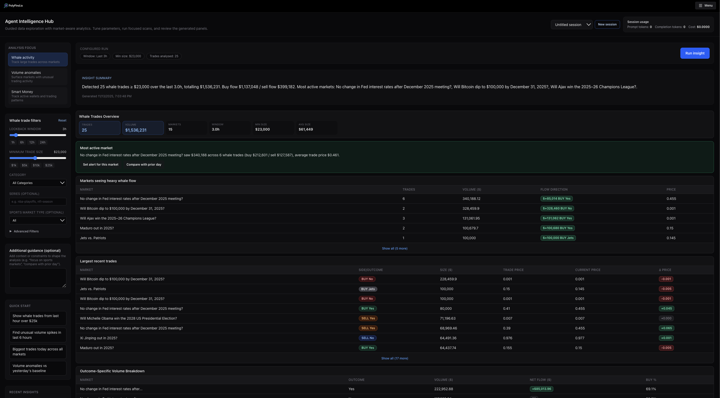
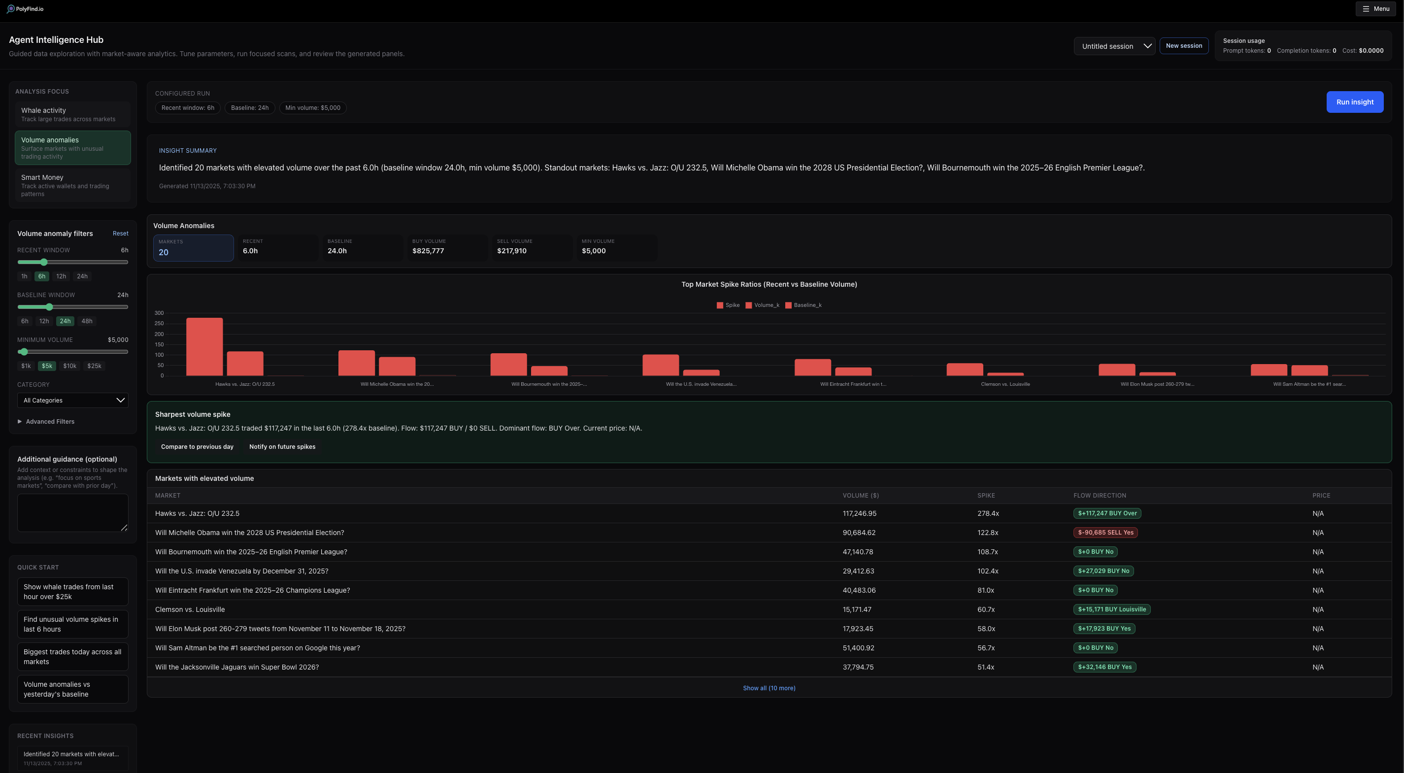
AI-Powered Analysis

Stop guessing. Ask the PolyFind Assistant to analyze complex market data for you.

  • Whale Trades Mode: Detect institutional movements instantly.
  • Volume Anomaly: Spot unusual activity compared to baselines.
  • Natural Language: Just ask "Show me unusual volume in Sports."
AI Assistant Interface AI Assistant Analysis
Wallet Analysis

Follow the Smart Money

Don't just watch the market—watch the players who move it. Identify and track profitable wallets with our comprehensive analysis tools.

  • Activity Heatmaps: Visualize trading patterns and intensity over time.
  • Persona Badges: Instantly identify known entities and "Smart Money."
  • P&L Tracking: See historical win rates and recent performance.
Wallet Analysis Wallet Browser

Complete Market Visibility

Categories

Advanced Discovery

Browse markets by category with detailed volume and trade count stats. Filter by time range (5m to 30d) to find trending topics.

Leaderboards

Leaderboards

Track top series, hottest markets, and profitable traders. See who's winning with our gold, silver, and bronze ranking system.

The Deepest Data in the Game

From high-level event volume to order book granularities, see the full picture.

Micro-Level Market Depth

Get granular with individual market pages. Analyze order books, liquidity, and competitive scores in real-time.

  • Live Order Book depth visualization
  • Execution simulation & calculators
  • Historical volume & price change stats
Market Detail Page

Macro-Level Event Context

Zoom out to see the entire event. Track volume aggregation across multiple related markets to spot arbitrage and broader trends.

  • Aggregated volume across all markets
  • Sports team matchups and series data
  • Comparative liquidity visualization
Event Detail Page
Pro Tier

Institutional-Grade Risk Management

Professional tools designed for serious traders. Manage your exposure and understand your risk at a glance.

  • Real-Time VaR: Monitor your Value at Risk dynamically.
  • Exposure Analysis: Visualize concentration with donut charts.
  • Risk Alerts: Get notified when concentration gets too high.
  • Positions Tracking: Monitor live and closed positions.
Portfolio Risk Metrics Live Positions

Never Miss a Move

Set custom alerts and get notified instantly via Telegram.

Alert Configuration

Large Trade Alerts

Get notified when whales enter a position above your threshold.

Wallet Tracking

Follow specific "Smart Money" wallets and mirror their moves.

Liquidity Radar

Pro users get alerts on sudden momentum spikes.

Simple, Transparent Pricing

Feature Free Pro
Watchlist Items Limit 3 Unlimited
Active Alerts Limit 2 Unlimited
Real-time Feed
AI Assistant Basic Advanced Modes
Exit Strategies -
Portfolio Analytics -

Frequently Asked Questions

Is the data real-time?

Yes. We use WebSocket connections to stream trades and order book updates the millisecond they happen.

How do alerts work?

You can configure alerts for large trades, specific wallets, or watchlist activity. Alerts are delivered instantly to your connected Telegram account.

What is the AI Assistant?

The Assistant allows you to query market data using natural language. You can ask it to find whales, detect volume anomalies, or analyze wallet activity patterns.

Do I need a Polymarket account?

No. You can use PolyFind to browse and analyze without one. To execute trades (via external links) or sync positions, you'll interact with Polymarket directly. You do not however, need an account to do paper trading

Ready to level up?

Join the waitlist today and secure your spot for the Pro tier.

Join Waitlist